- Cloud
- IRM
Incident response & management built into your Grafana Cloud stack
Identify and resolve issues faster with consolidated, customized, and automated incident response and management in Grafana Cloud IRM. Combine on-call scheduling, alert routing, and incident response in one tool.
Respond to issues quickly and confidently
Tailor workflows so you have all the information and the right stakeholders you need to address issues and guarantee 24/7 coverage
Eliminate confusion before, during, and after incidents
Centralize communication, automate manual tasks, and get a complete timeline of your incident response—all from the IRM homepage
Only pay for active users—nothing more
Your bill only gets bigger when engineers actually use Grafana Cloud IRM
Trusted by everyone from startups to the Fortune 500
Notify the right people, at the right time
Ensure critical alerts reach the right team by tailoring notifications to roles, responsibilities, and on-call context
Reach teams where they already work with customized notifications via iOS and Android app, Slack, Microsoft Teams, Telegram, SMS, phone calls, email, and more
Reduce alert fatigue with push notifications personalized for your role and responsibilities
Improve response times with automation, templates, and multi-step escalation chains to remove blockers
Take action immediately by acknowledging, resolving, or escalating incidents from your preferred communication channel
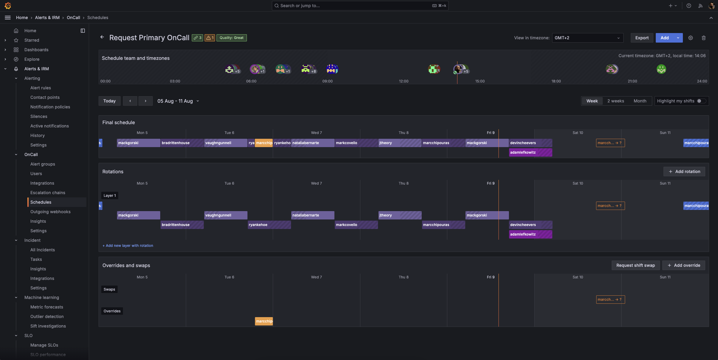
On-call coverage without the burnout
Maintain 24/7 coverage sustainably with incident response tools designed for distributed teams and real on-call realities
Manage schedules easily by configuring on-call schedules directly in IRM, with flexible options like Terraform and iCal import
Give engineers control over their on-call schedule with planned overrides, automated shift swap requests, a Google Calendar integration, and built-in support for time zones and rotations
Stay informed anywhere by reviewing rotations, upcoming shifts, and swap requests from your browser or the mobile app
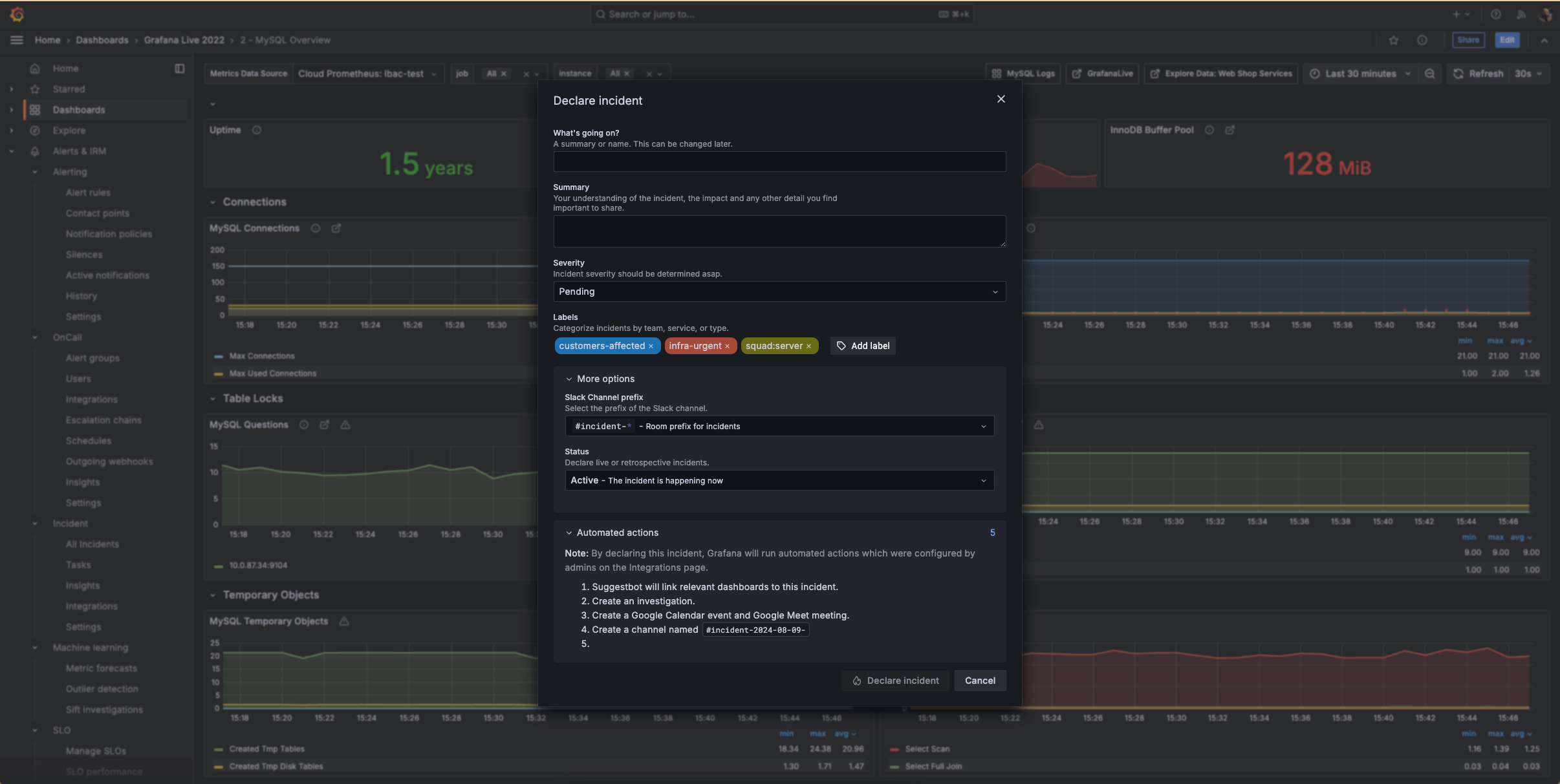
A single source of truth for incidents
Run incidents with confidence by centralizing all incident data in one authoritative view
Track every critical moment with comprehensive timelines to track key actions, decisions, and updates throughout the incident lifecycle
Turn incidents into lessons by automatically converting timelines into structured post-incident reviews with a centralized, authoritative record of each incident
Learn from past incidents by identifying and analyzing bottlenecks and areas for improvement
Respond to incidents from within your observability stack
Act the moment issues appear by moving from reactive to proactive incident response directly in Grafana Cloud
Launch incidents where you work by initiating incidents directly from any Grafana visualizations when you spot anomalies or concerning trends
Improve response over time by tracking data on incident frequency and types to optimize your observability and response strategies
Fit IRM into existing workflows by Integrating with your favorite ITSM tools to customize your incident response and management workflows, including Jira, ServiceNow, GitHub, and more
IRM anywhere, anytime with the mobile app
Receive push notifications tailored to your personal preferences
Override “do not disturb” settings for critical emergencies
Make schedule changes easily by reviewing on-call rotation details, seeing team availability, and requesting shift swaps from the app
Acknowledge, respond to, or escalate incidents directly from your mobile device
Access comprehensive incident information to make informed decisions
No credit card required
Limited to 3 active IRM users per month
Community support
Pay as you go above the Free tier
3 active IRM users per month then pay as you go
8×5 email support
Scalable unit price based on annual commit
Premium support
Observability Architect
Deployment flexibility (Public Cloud, Federal Cloud, or Bring Your Own Cloud)
Why choose Grafana Cloud
Open & unified platform
OpenTelemetry-native observability and no lock-in, with out-of-the-box solutions like Kubernetes Monitoring, Application Observability, Grafana SLO, and RUM delivered in one unified experience.
Cost efficiency
Optimize costs without sacrificing insight with Adaptive Telemetry, which filters out unused data so your budget goes toward what actually drives value. Pair with cost management tools that help you monitor, control, and tune spend.
AI & automation
Grafana Assistant powers agentic workflows, prebuilt dashboards, intelligent filters, and customized alerts—surfacing the data you need for faster, more efficient incident response.






Welcome to
The open observability cloud
Built on open source, open standards, and open ecosystems




