Shaping the future of observability
Grafana Labs CEO Raj Dutt discusses how we're reimagining SaaS economics and simplifying complexity.

Grafana Cloud: Cost-efficient by design. Built on open standards.
Your data speaks SQL. Our AI speaks human. Find and fix issues fast with Grafana Cloud AI Assistant →
Trusted by everyone from startups to the Fortune 500
Whether you’re an experienced SRE or new to Grafana, our built-in AI helps you build dashboards, find and fix issues faster, and get instant answers for your most complex queries. All in an easy chat.
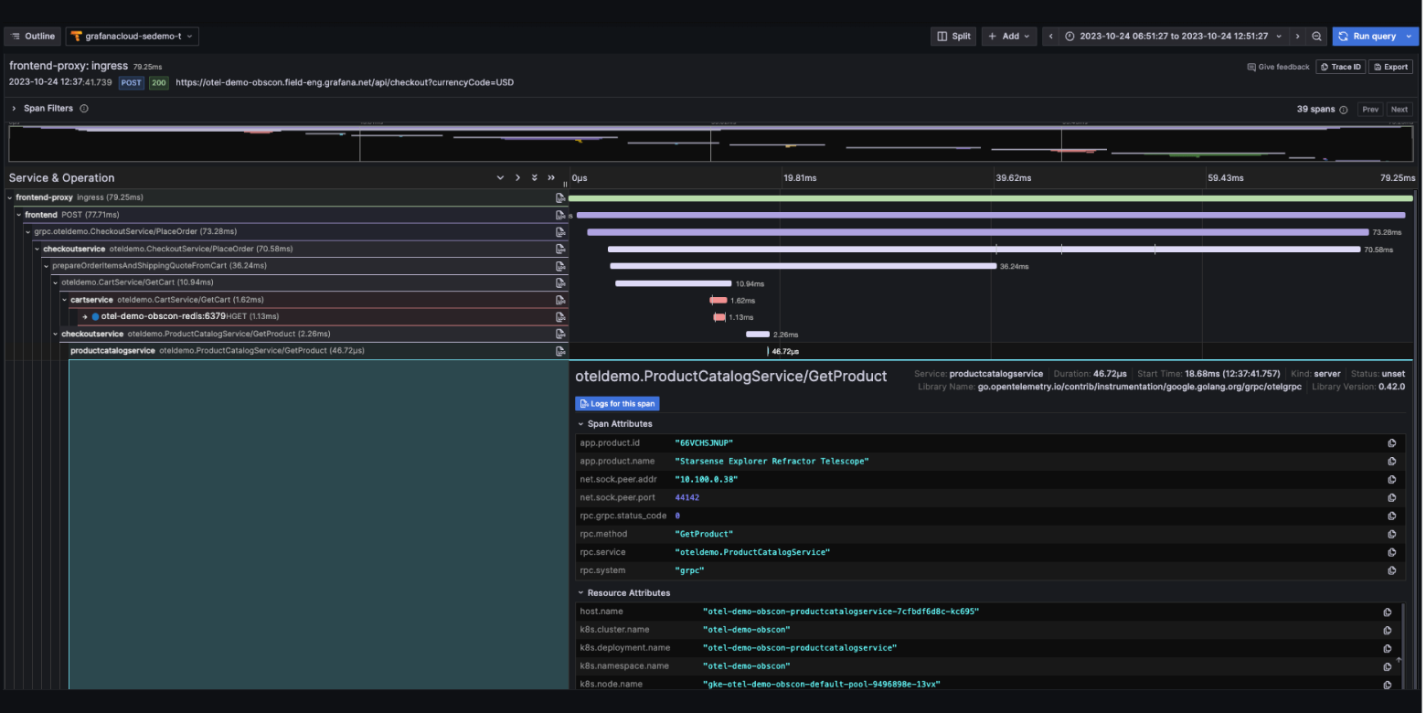
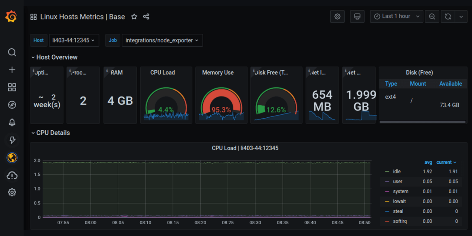
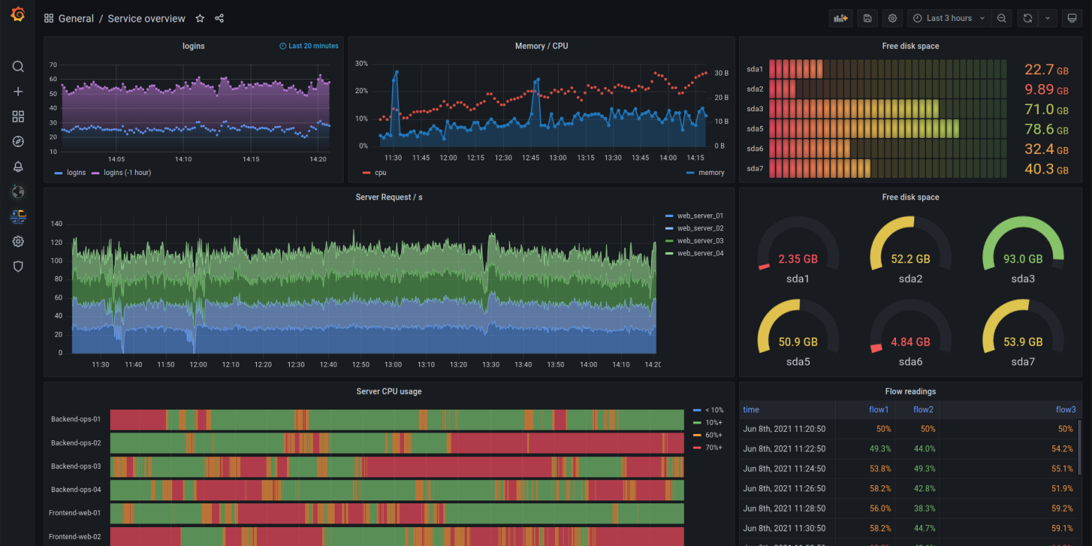
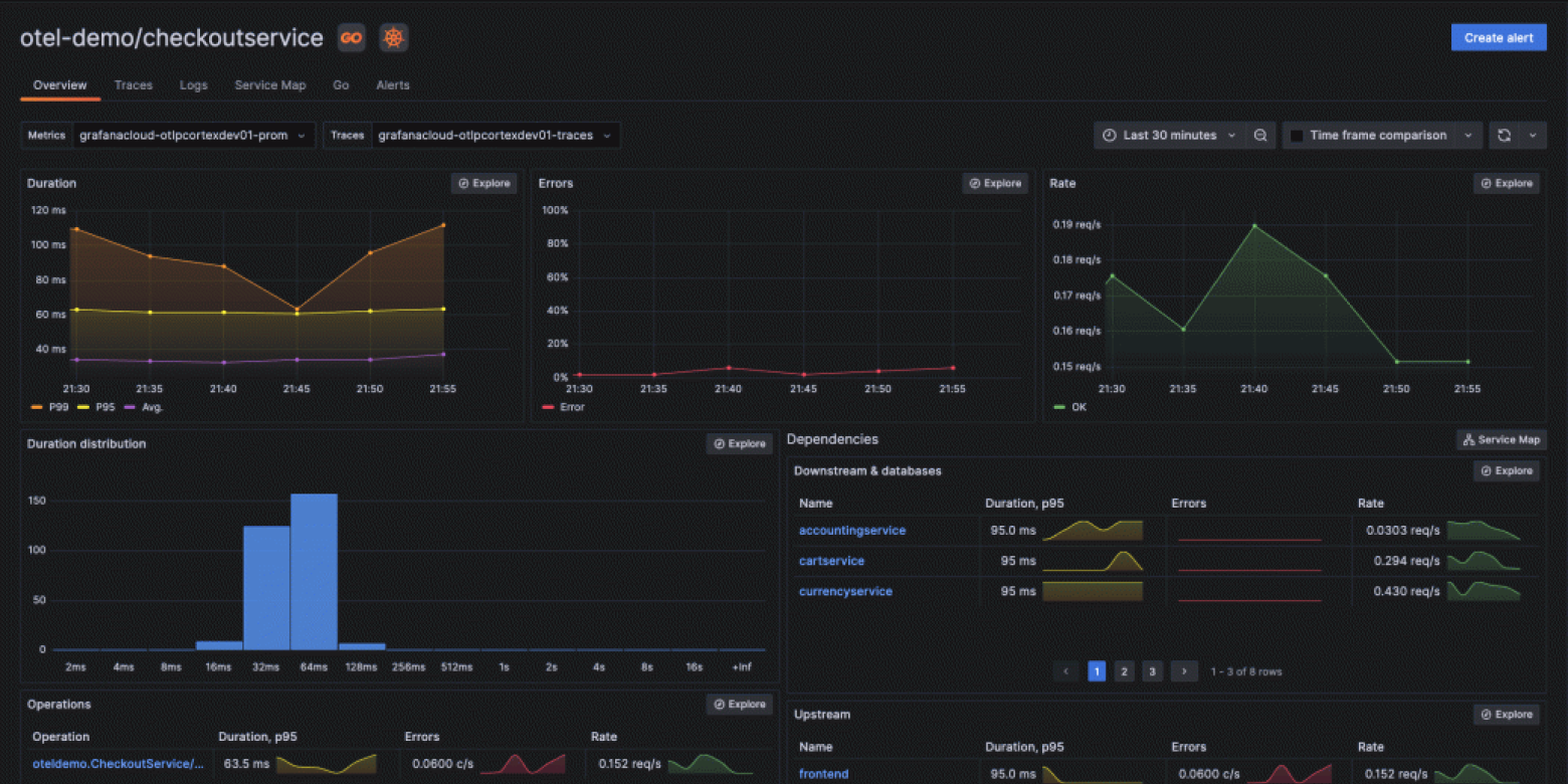
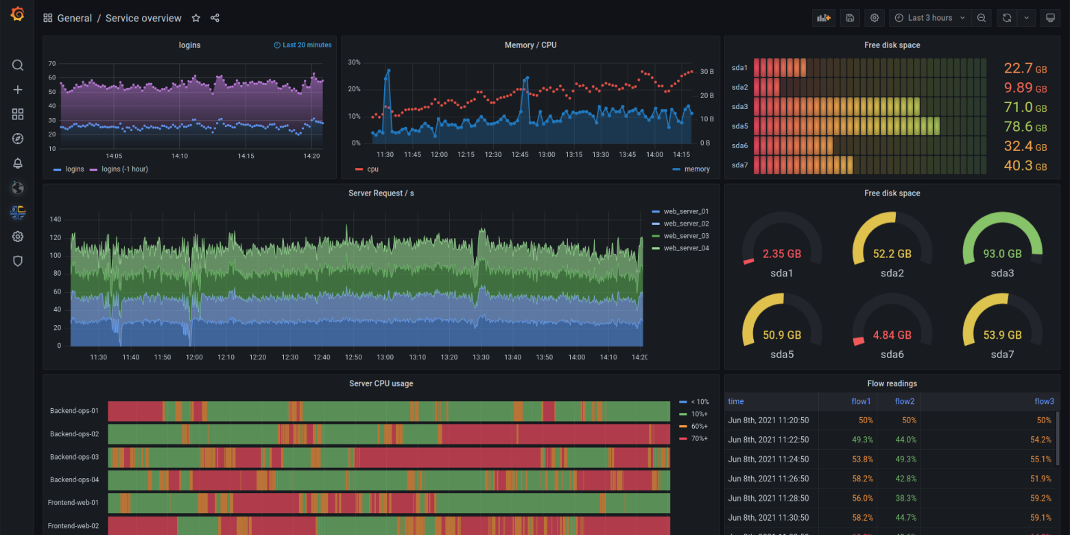
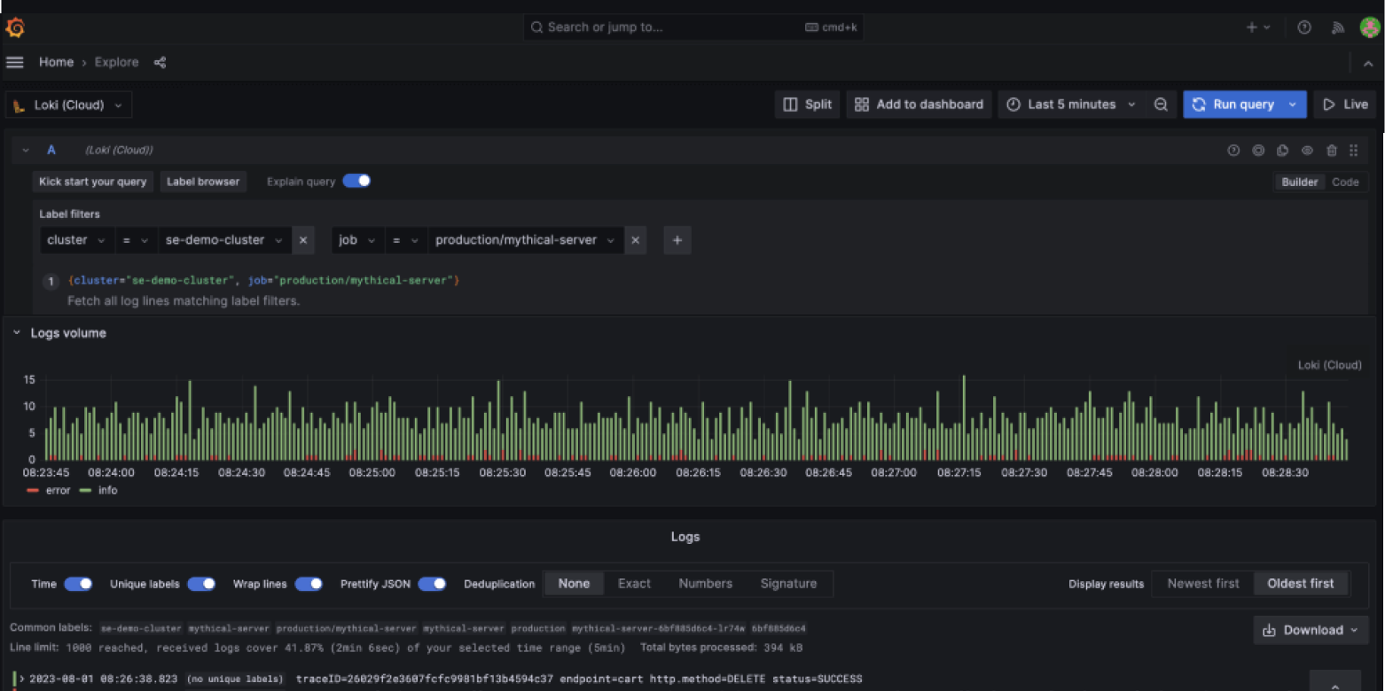
Our open observability cloud includes incident response, testing, synthetic monitoring, and more, built on open standards and usable by individual teams or across an organization.







Grafana Labs CEO Raj Dutt discusses how we're reimagining SaaS economics and simplifying complexity.

Gartner evaluated 20 vendors based on their Ability to Execute and Completeness of Vision, and Grafana Labs was positioned furthest in Completeness of Vision.

Explore insights from the industry’s largest community-driven survey on the evolving state of observability.

Deep-dive sessions, cool use cases, and a first look at what’s next in Grafana. Learn more about our biggest community event of the year!

Grafana Labs CEO Raj Dutt discusses how we're reimagining SaaS economics and simplifying complexity.


"This platform is about extracting more information, more connectivity, more value...things that our SREs are beating down the door for us to do. [The constant product evolution] has kept us really excited and we continue to be excited."
Olin GayHead of Observability, BlackRock
Our community pushes the product forward, inspires new ideas, and helps us create better tools for everyone who cares about data and observability.






Welcome to
Built on open source, open standards, and open ecosystems