- Cloud
- Metrics
Metrics monitoring and analysis with Grafana Cloud
With Grafana Cloud Metrics—the fully managed, highly scalable metrics service in Grafana Cloud—visualize metric data with the Grafana dashboards you know and love, alert and gain insights to identify and troubleshoot issues quickly, and ensure app reliability.

Find root causes faster with AI
Correlate metrics with logs, traces, and profiles to identify problems faster, and use Grafana Assistant to easily explore data via natural language
Control observability costs
Manage high cardinality data with prebuilt dashboards, and identify and eliminate unused time series data with Adaptive Metrics
Improve the developer experience
Leverage observability-as-code tooling and create custom workflows to swiftly onboard teams
Trusted by everyone from startups to the Fortune 500
High performance at any scale
Operate Prometheus at scale with best-in-class metrics ingestion and querying performance
Remove onboarding friction with 100% Prometheus compatibility, including remote-write, PromQL, alerting, and a query builder
Explore metrics easily by browsing Prometheus- and OpenTelemetry-compatible metrics via an intuitive, queryless experience using Grafana Metrics Drilldown
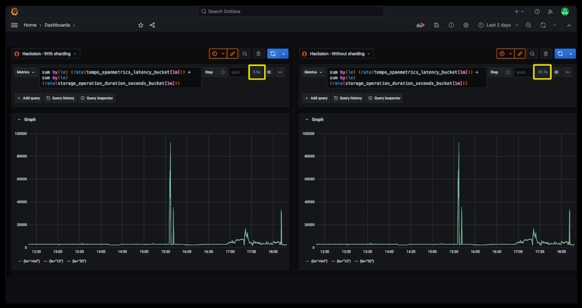
Query massive datasets faster by leveraging a sharded query engine for 10x improvement in query speed, and a scalable compactor for unlimited cardinality, tested up to 1 billion active series
Optimize metric cardinality
Understand cardinality at a glance by visualizing high-cardinality metrics and labels with out-of-the-box analysis dashboards
Attribute usage accurately by tracking metric volume to specific teams, services, or products through usage groups
Reduce waste and control costs by identifying and eliminating costly unused and partially used metrics with Adaptive Metrics
Streamline your hybrid observability operations
Support every metric format you need with compatibility for legacy and proprietary metric formats like Graphite, Datadog, and InfluxDB, as well as modern, vendor-agnostic standards like OpenTelemetry metrics
Avoid costly re-instrumentation by easily interoperating with any of these formats, without having to re-instrument agents or application code
Scale seamlessly with high availability, durable storage, and support for out-of-order sample ingestion
Seamlessly expand your observability stack in Grafana Cloud
Get infrastructure visibility fast with out-of-the-box integrations for Kubernetes and commonly used software infrastructure
Shift left on performance testing with Grafana Cloud k6
Resolve issues faster by improving incident response and resolution with Grafana Alerting and Grafana Cloud IRM
Real stories from real customers

“[Migrating to Grafana Cloud] meant that we could focus on observability—getting the best out of the platform—without running it...Grafana Cloud Metrics has also helped the team cut costs. It’s cheaper to store this data in a Prometheus format. So by offsetting some logs to metrics and moving that data into Grafana Cloud Metrics, we were able to save a significant amount of money.”
Dylan MorleyLead Principal Engineer, ASOS
No credit card required
Limited to 10k active series per month
14 days retention
Community support
Pay as you go above the Free tier
10k active series per month then pay as you go
13 months retention
8x5 email support
Scalable unit price based on annual commit and volume discounts
Custom retention
Premium support
Observability Architect
Deployment flexibility (Public Cloud, Federal Cloud, or Bring Your Own Cloud)
Why choose Grafana Cloud
Open & unified platform
OpenTelemetry-native observability and no lock-in, with out-of-the-box solutions like Kubernetes Monitoring, Application Observability, Grafana SLO, and RUM delivered in one unified experience.
Cost efficiency
Optimize costs without sacrificing insight with Adaptive Telemetry, which filters out unused data so your budget goes toward what actually drives value. Pair with cost management tools that help you monitor, control, and tune spend.
AI & automation
Grafana Assistant powers agentic workflows, prebuilt dashboards, intelligent filters, and customized alerts—surfacing the data you need for faster, more efficient incident response.






Welcome to
The open observability cloud
Built on open source, open standards, and open ecosystems



