
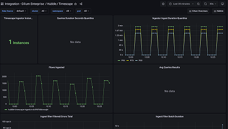
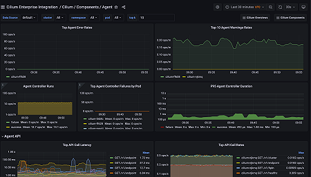
Monitor Cilium Enterprise easily with Grafana
Easily monitor your deployment of Isovalent Cilium Enterprise — the enterprise-grade offering for secure and observable eBPF-powered connectivity in Kubernetes — with Grafana Cloud’s out-of-the-box monitoring solution. The Grafana Cloud forever-free tier includes 3 users and up to 10k metrics series to support your monitoring needs.










