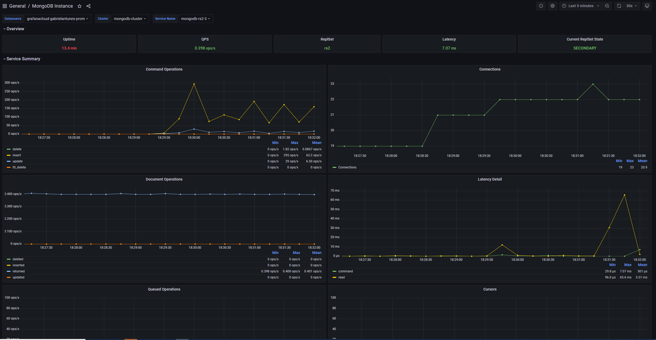
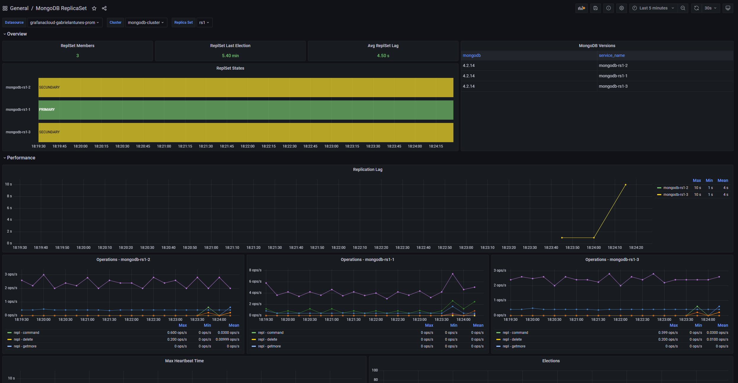
Monitor MongoDB easily with Grafana
Easily monitor MongoDB, a general purpose, document-based, distributed database built for modern application developers and for the cloud era, with Grafana Cloud’s out-of-the-box monitoring solution. The Grafana Cloud forever-free tier includes 3 users and up to 10k metrics series to support your monitoring needs.



