google cloud logo

All-in-one Google Cloud observability in Grafana Cloud

Visualize and alert on Google Cloud resources and metrics in minutes.

Why use Google Cloud Observability in Grafana Cloud?

fast setup icon

Easy, fast setup

Securely connect Google Cloud resources to Grafana Cloud, with minimal configuration required.

unify data icon

Unify your Google Cloud data

Integrate metrics and logs from Google Cloud services into a unified backend powered by open source for scalability.

costs icon

Control costs

Select and aggregate the exact metrics needed from your Google Cloud resources, optimizing both performance monitoring and cost management.

One Google Cloud Observability tool, multiple ways to connect

Send logs and metrics to Grafana Cloud with the integrations that fit your needs:

  • Google Cloud metrics
  • Google Cloud logs
  • Google Stackdriver Prometheus Exporter
GCP configuration in Grafana Cloud

Prebuilt dashboards for key Google Cloud services

Get immediate insights with preconfigured dashboards for popular Google Cloud resources like:

  • Google Cloud SQL
  • Google Compute Engine
  • Google Cloud Storage (GCS)
  • Google Cloud Pub/Sub
  • Google Cloud Load Balancing
  • Google Cloud VPC networks
  • Google Cloud Bigtable
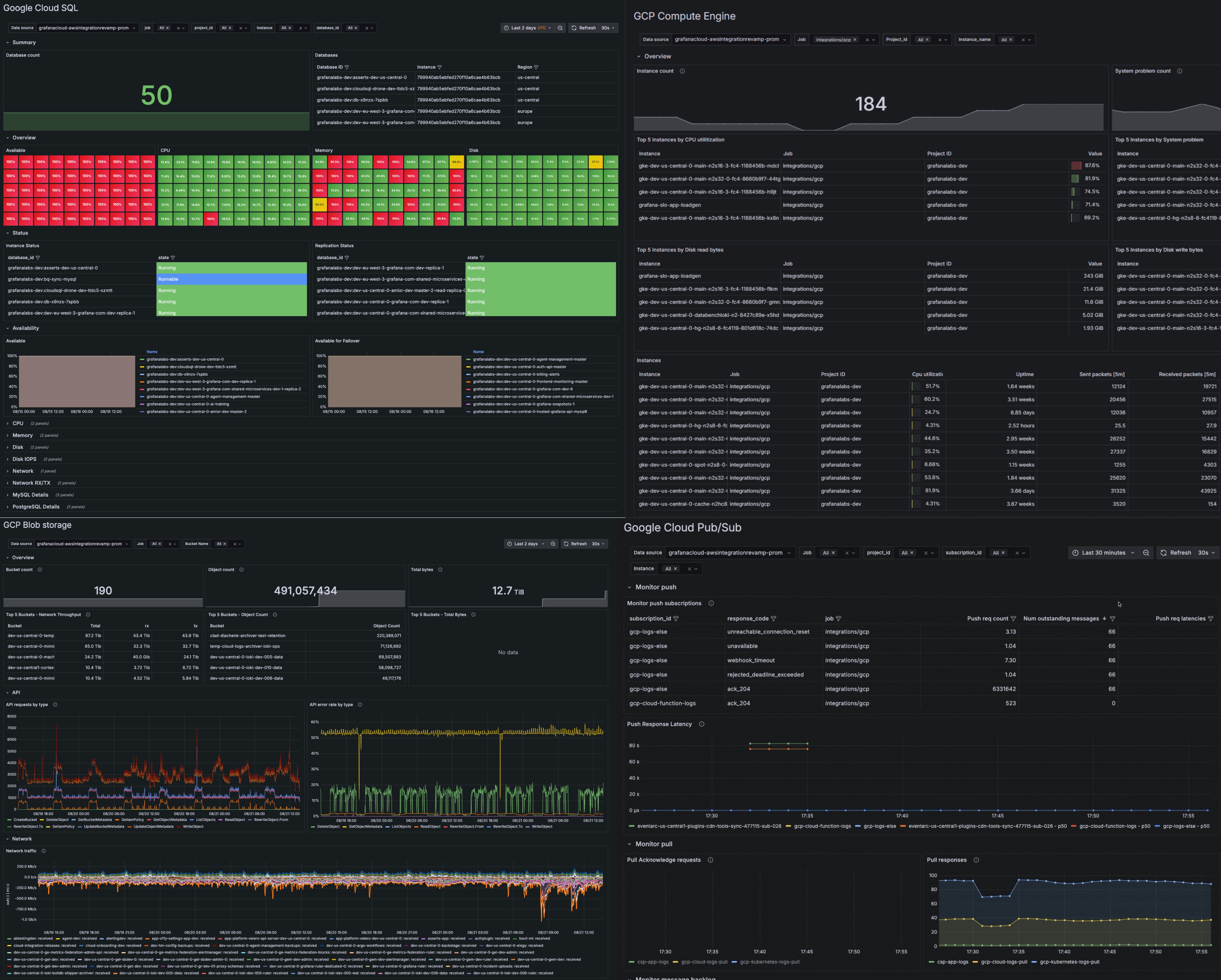
A dashboard with multiple panels monitoring Google Cloud services

Dedicated logs view for Google Cloud service

  • Correlate events across services
  • Identify root causes, trends, anomalies, or potential vulnerabilities
  • Pinpoint performance degradation or cascading failures for all your services
A view of GCP log monitoring in Grafana Cloud

Simple metrics and logs ingestion

Configure metrics and logs with ease

  • Easy-to-follow setup for quick time to value with Grafana Alloy
  • Granular control over metric ingestion to reduce costs and improve accuracy
A menu for selecting which metrics to scrap and configuring service settings

Out-of-the-box alerting

Ensure prompt reaction and detection of service anomalies

  • Easy, one-click install
  • Foundational set of alerts following Google Cloud best practices for health and performance
A list of all out-of-the-box alerts

Results of a CPU utilization query in Google Cloud

Observe all your cloud environments in one place

Centralize your Google Cloud data with your metrics, logs, and more from other data sources, including other public clouds.

  • Unify data in Grafana Cloud for fast, unlimited queries
  • Create alerts and explore your data with a single query across Google Cloud regions and services, using PromQL-based query languages
  • Securely send your telemetry between virtual private clouds (VPCs), supported Google Cloud services, and your on-premises networks without exposing your traffic to the public internet, saving on egress fees

It’s easy to get started

For full implementation details and best practices

1

Sign up

Create your free Grafana Cloud account.

2

Connect your data

With a few clicks, set up default configurations for prebuilt Google Cloud dashboards.

3

Deploy

Data will stream from Google Cloud into Grafana Cloud.

Ready to get started with Google Cloud Observability in Grafana Cloud?

To monitor your Google Cloud services, you have three options in Grafana Cloud. All plans come with prebuilt dashboards plus metrics and alerting rules.

Cloud Free

Best suited for early stage and small teams with up to 3 active users per month.
Easiest way to get started

Cloud Pro

Best suited for organizations looking to monitor many Google Cloud services across multiple teams.

Enterprise

Best suited for enterprises with multi-account, multi-region Google Cloud deployments.