Datadog logo

Datadog visualizations

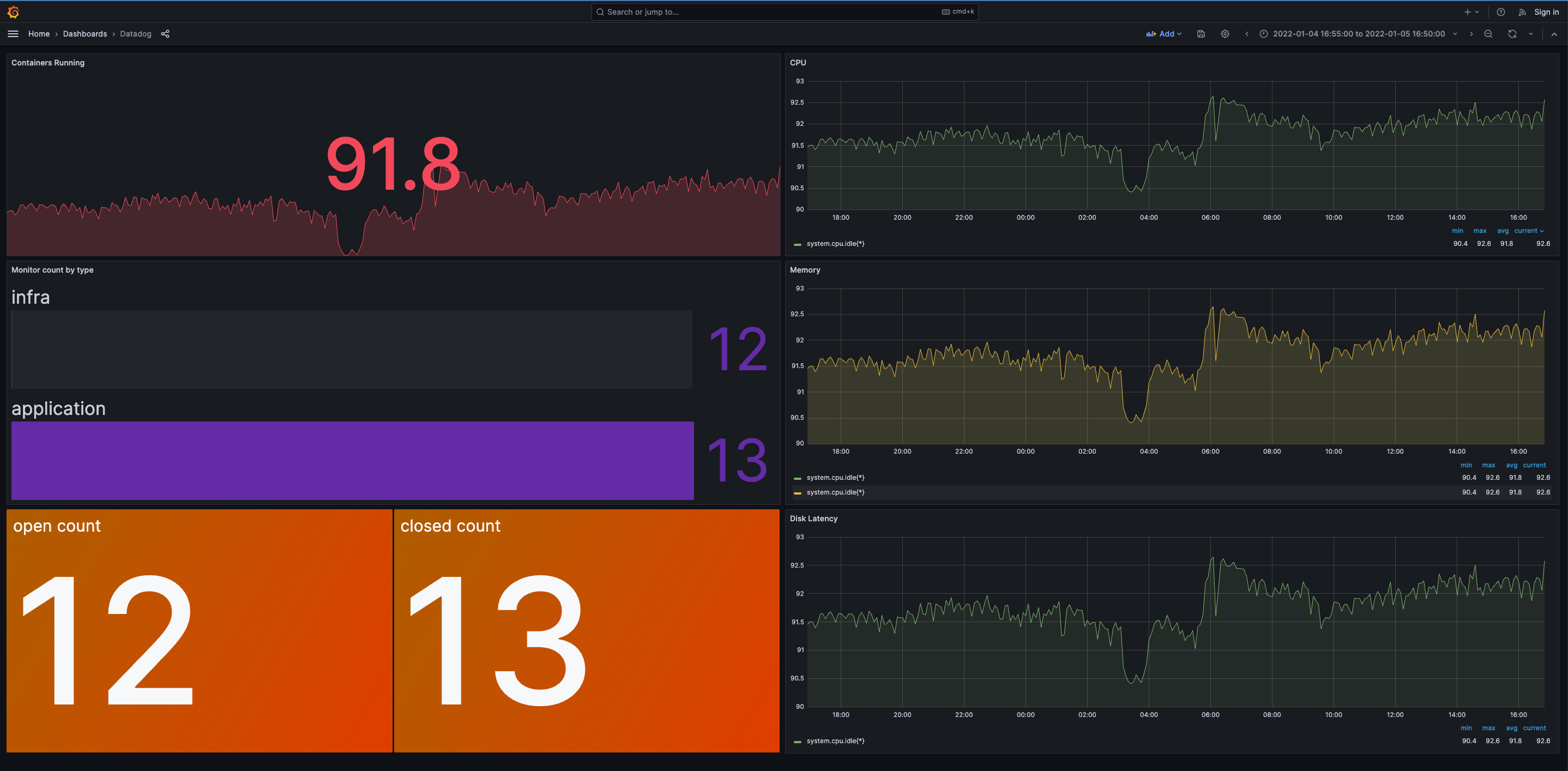
grafana datadog monitoring dashboard

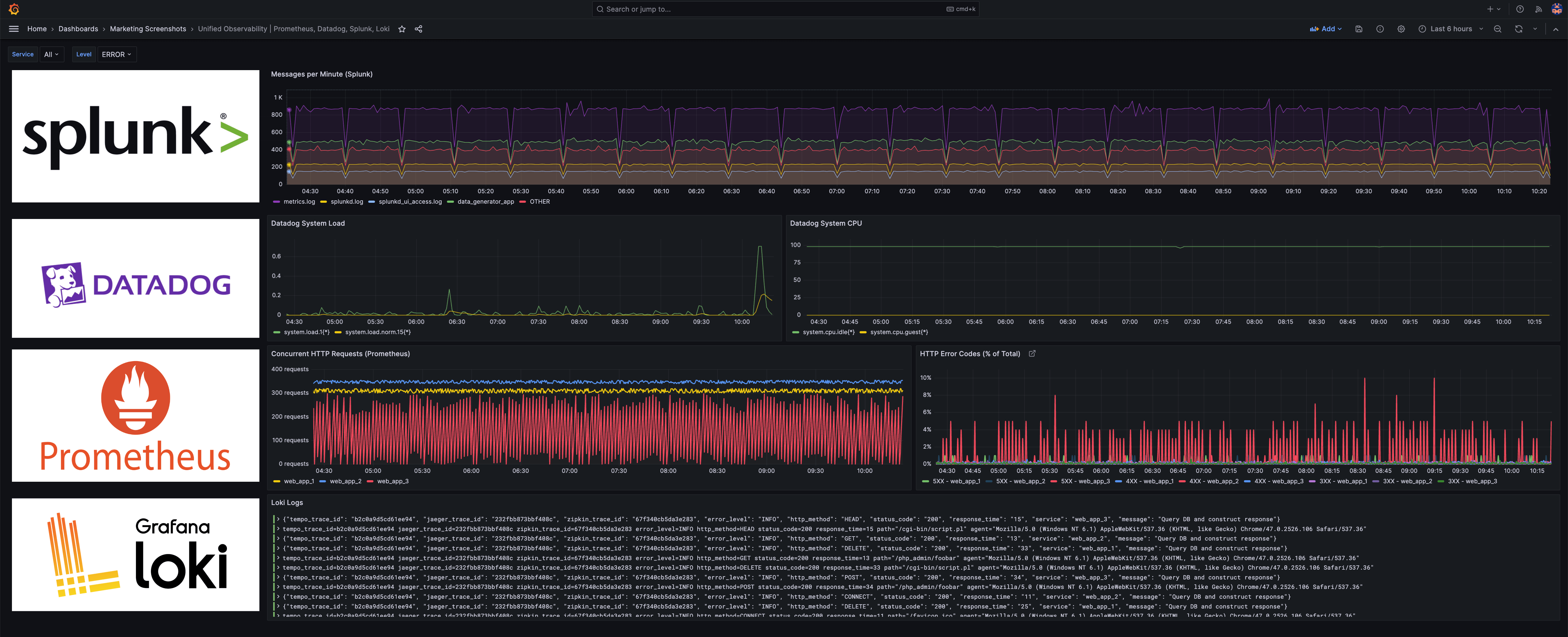
The Datadog data source plugin is the easiest way to visualize Datadog data alongside Prometheus metrics as well as telemetry from other observability tools in a single dashboard.

One dashboard for all your data

Connect your Datadog metrics with other data sources to create application performance and error trends side by side. Get a real-time view into where in the user journey an application slows down by bringing together infrastructure monitoring data from Datadog with real user monitoring data from another observability tool, such as New Relic or AppDynamics.
Unified observability

Datadog monitors

Visualize Datadog data without moving or duplicating it

Translate and transform your existing application and business metrics into versatile visualizations within Grafana dashboards using a wide range of panels, such as time series graphs, gauges, geomaps, and more. Also query and alert on the data in real time without having to migrate or ingest it.

Correlate Datadog data with a wide range of data sources

With Grafana Cloud, get instant access to 100+ data sources, including Elasticsearch, Jira, Splunk, AppDynamics, Oracle, Databricks, ServiceNow, and more. Then, for example, troubleshooting will be easier because you can correlate infrastructure health metrics from Datadog, logs from Splunk, application performance data from Dynatrace, and even incident tickets from ServiceNow.
Correlate datadog with data sources

“I think Grafana is the gel that pulls everything together from across the business to give us a real-time snapshot of how Utilita’s doing at any given moment. It’s incredibly valuable.”
Adrian Goater
Web Development Manager

How to install and set up the Datadog data source plugin in Grafana Cloud