Visualization and monitoring solutions
Visualization and monitoring solutions  /  Monitor Docker
Docker logo

Monitor Docker easily with Grafana

Easily monitor your Docker deployment with Grafana Cloud’s out-of-the-box monitoring solution. The Grafana Cloud forever free tier includes 3 users and up to 10k metrics series to support your monitoring needs.

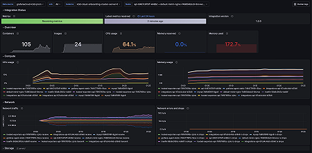
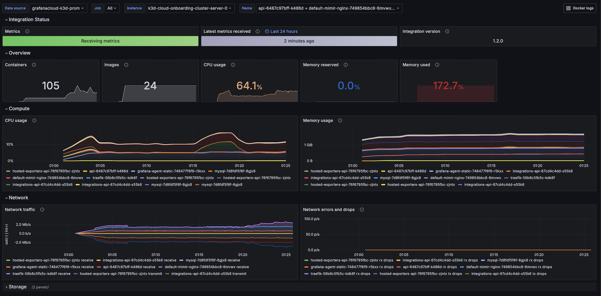
Overview & Compute
Overview & Compute
Logs
Logs