Visualization and monitoring solutions
Visualization and monitoring solutions  /  Monitor CockroachDB
CockroachDB logo

Monitor CockroachDB easily with Grafana

Easily monitor CockroachDB, a cloud native SQL database for building global, scalable cloud services that survive disasters, with Grafana Cloud’s out-of-the-box monitoring solution. The Grafana Cloud forever free tier includes 3 users and up to 10k metrics series to support your monitoring needs.

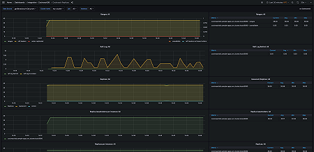
CockroachDB Replicas - 1
CockroachDB Replicas - 1
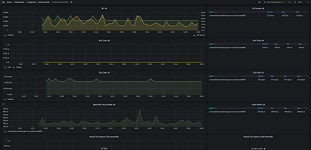
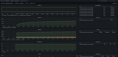
CockroachDB Runtime - 1
CockroachDB Runtime - 1
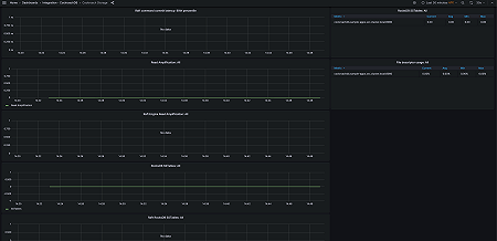
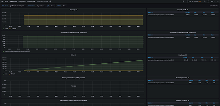
CockroachDB Storage - 1
CockroachDB Storage - 1
CockroachDB Replicas - 2
CockroachDB Replicas - 2
CockroachDB Runtime - 2
CockroachDB Runtime - 2
CockroachDB Storage - 2
CockroachDB Storage - 2
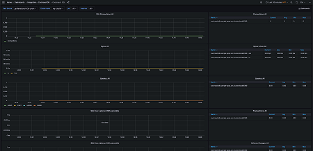
CockroachDB SQL - 1
CockroachDB SQL - 1
CockroachDB SQL - 2
CockroachDB SQL - 2