Visualization and monitoring solutions
Visualization and monitoring solutions  /  Monitor Couchbase
Couchbase logo

Monitor Couchbase easily with Grafana

Easily monitor your deployment of Couchbase, a distributed NoSQL database which provides high availability, scalability, and performance for large sets of data, with Grafana Cloud’s out-of-the-box monitoring solution. The Grafana Cloud forever-free tier includes 3 users and up to 10k metrics series to support your monitoring needs.

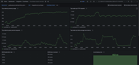
Couchbase cluster overview (top nodes)
Couchbase cluster overview (top nodes)
Couchbase node overview (memory)
Couchbase node overview (memory)
Couchbase bucket overview (storage)
Couchbase bucket overview (storage)
Couchbase cluster overview (replication)
Couchbase cluster overview (replication)
Couchbase cluster overview (top buckets)
Couchbase cluster overview (top buckets)
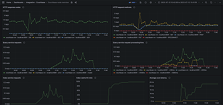
Couchbase node overview (network/services)
Couchbase node overview (network/services)
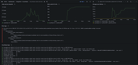
Couchbase node overview (logs)
Couchbase node overview (logs)
Couchbase bucket overview (services/replication)
Couchbase bucket overview (services/replication)

Key metrics

backup_data_size
cbas_direct_memory_used_bytes
cm_http_requests_total
couch_docs_actual_disk_size
index_avg_scan_latency
index_cache_hits
index_cache_misses
index_memory_used_total
index_num_requests
kv_curr_connections
kv_curr_items
kv_ep_num_value_ejects
kv_mem_used_bytes
kv_num_high_pri_requests
kv_num_vbuckets
kv_ops
kv_ops_failed
kv_vb_queue_memory_bytes
n1ql_errors
n1ql_invalid_requests
n1ql_requests
n1ql_requests_1000ms
n1ql_requests_250ms
n1ql_requests_5000ms
n1ql_requests_500ms
sys_cpu_utilization_rate
sys_mem_actual_free
sys_mem_actual_used
xdcr_data_replicated_bytes
xdcr_docs_received_from_dcp_total

Key alerting rules included

CouchbaseHighCPUUsage
CouchbaseHighMemoryUsage
CouchbaseMemoryEvictionRate
CouchbaseInvalidRequestVolume