
Monitor Gitea easily with Grafana
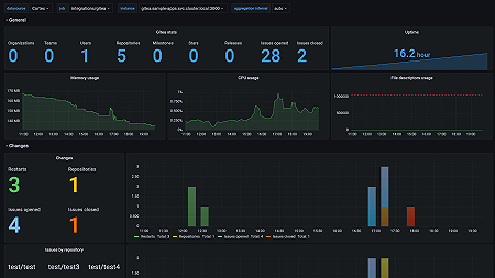
Easily monitor Gitea, an open source forge software package for hosting software development version control using Git, with Grafana Cloud’s out-of-the-box monitoring solution. The Grafana Cloud forever-free tier includes 3 users and up to 10k metrics series to support your monitoring needs.

