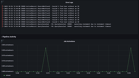
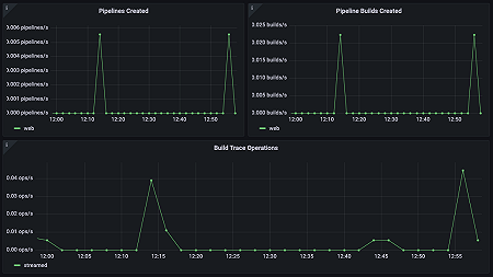
Monitor GitLab easily with Grafana
Easily monitor your Enterprise Edition of GitLab, the popular open source DevSecOps platform for software development, with Grafana Cloud’s out-of-the-box monitoring solution. The Grafana Cloud forever-free tier includes 3 users and up to 10k metrics series to support your monitoring needs.



