Visualization and monitoring solutions
Visualization and monitoring solutions  /  Monitor macOS
macOS logo

Monitor macOS easily with Grafana

Easily monitor your deployment of the macOS operating system with Grafana Cloud’s out-of-the-box monitoring solution. The Grafana Cloud forever-free tier includes 3 users and up to 10k metrics series to support your monitoring needs.

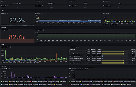
MacOS overview
MacOS overview
MacOS logs
MacOS logs