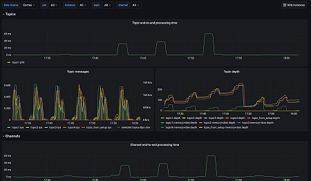
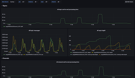
Monitor NSQ easily with Grafana
Easily monitor NSQ, a realtime distributed messaging platform designed to operate at scale, with Grafana Cloud’s out-of-the-box monitoring solution. The Grafana Cloud forever-free tier includes 3 users and up to 10k metrics series to support your monitoring needs.


