Monitor Rclone easily with Grafana
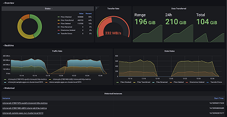
Easily monitor Rclone, a command line program to manage files on cloud storage, with Grafana Cloud’s out-of-the-box monitoring solution. The Grafana Cloud forever-free tier includes 3 users and up to 10k metrics series to support your monitoring needs.

