Visualization and monitoring solutions
Visualization and monitoring solutions  /  Monitor Velero
Velero logo

Monitor Velero easily with Grafana

Easily monitor your deployment Velero, an open source tool that helps back up and migrate Kubernetes cluster resources and persistent volumes, with Grafana Cloud’s out-of-the-box monitoring solution. The Grafana Cloud forever-free tier includes 3 users and up to 10k metrics series to support your monitoring needs.

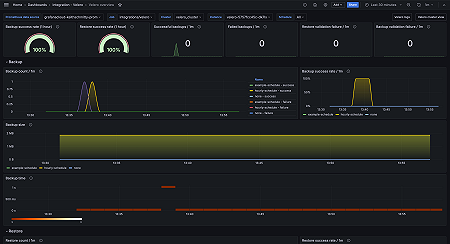
Velero overview (Backups)
Velero overview (Backups)
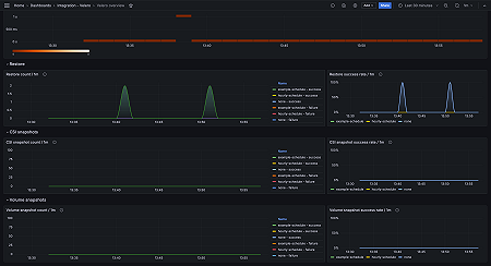
Velero overview (snapshots)
Velero overview (snapshots)
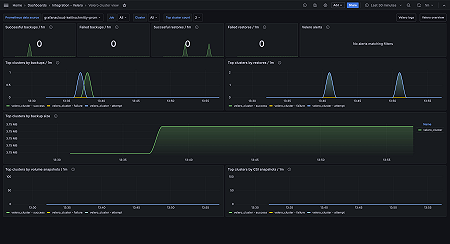
Velero cluster view
Velero cluster view
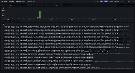
Velero logs
Velero logs

Key metrics

up
velero_backup_attempt_total
velero_backup_duration_seconds_bucket
velero_backup_failure_total
velero_backup_success_total
velero_backup_tarball_size_bytes
velero_backup_validation_failure_total
velero_csi_snapshot_attempt_total
velero_csi_snapshot_success_total
velero_restore_attempt_total
velero_restore_failed_total
velero_restore_success_total
velero_restore_validation_failed_total
velero_volume_snapshot_attempt_total
velero_volume_snapshot_failure_total
velero_volume_snapshot_success_total

Key alerting rules included

VeleroBackupFailure
VeleroHighBackupDuration
VeleroHighRestoreFailureRate
VeleroUpStatus